石河子市网站建设_网站建设公司_HTML_seo优化
2026/1/19 17:19:20 网站建设 项目流程

        随着数字化转型的深入推进,企业业务对网络的依赖度日益提升,网络链路早已成为支撑生产运营、客户服务的核心命脉。一旦链路发生故障,轻则导致业务卡顿、用户体验滑坡,重则引发全流程业务中断,造成难以挽回的经济损失与声誉损害。为从容应对链路运行中的各类风险,企业亟需一套专业的网络链路监控管理方案,为网络链路的稳定、高效、安全运行保驾护航。

一、方案建设目标

  • 实时掌控链路负载:全面监控核心链路运行状态,实时采集关键性能数据,可视化呈现链路运行态势,做到对链路异常的“早发现、早预警”。
  • 优化提升链路性能:通过历史数据统计与趋势分析,识别链路性能瓶颈,为链路升级、资源调配提供科学依据,持续提升网络链路传输效率。
  • 精准处置链路故障:建立分级告警与快速排查机制,保障链路在发生故障时能第一时间定位根因,缩短故障响应与恢复时间,减小业务影响范围。
  • 提升运维链路效率:实现监控流程的自动化与标准化,减少人工操作,降低运维成本,赋能网络运维团队提升管理效率。

 

二、智和信通网络链路监控方案

        本方案旨在建立一套全面、高效、智能的网络链路监控管理体系,通过系统化的监控配置、实时异常检测、精准故障定位及持续性能优化,实现网络链路端到端可视化管控。

        提前规避潜在风险,缩短故障恢复时长,保障核心业务的连续稳定运行;同时为网络资源优化配置与战略决策提供科学、精准的数据支撑,助力企业数字化转型提质增效。

(一)监控范围

        方案监控范围全面覆盖网络全层级链路,包括并不限于核心路由器、交换机、防火墙、负载均衡器等网络设备之间的互联链路,与运营商、云服务提供商之间的互联链路,数据中心互联链路,总部与核心分支机构之间的主干链路等,实现无死角、全场景的链路管控。

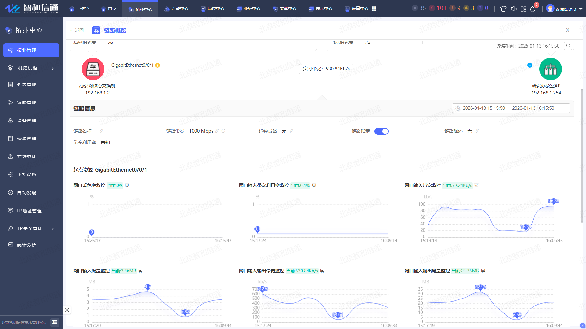
(二)全链路可视化拓扑展示

        一键自动发现全网链路与设备资源,自动生成拓扑图,精准呈现核心链路、汇聚链路、接入链路等连接关系与实时运行状态。依托告警颜色动态变化与链路指标可视化展示,实现链路健康状态、负载水平的直观呈现,助力运维人员快速掌握全网链路运行态势。

(三)多维度链路性能监控

        针对链路、互联网链路、无线链路等不同类型链路,围绕连通性、稳定性、性能、质量等核心指标,构建多维度、立体化的监控指标体系。通过全维度量化数据采集与分析,为链路运行状态的精准评估、潜在风险的提前预警提供科学可靠的量化依据。

类别 关键指标
连通性 连通状态、接口/设备状态、可达性等
稳定性 链路误码率、链路波动频率、故障恢复时间等
性能 带宽利用率、峰值流量、平均流量、、吞吐量、错误/丢弃包等
质量 抖动、延迟、丢包率、错包率等
 

        支持自定义配置采集频率,根据链路重要等级调节监控精度,核心业务链路支持秒级高频采集,确保运行状态零延迟感知;非核心链路可适度降低采集频率,有效节省系统资源。同时,通过趋势图表、统计报表等可视化形式,直观呈现链路性能变化规律,为链路资源优化、性能调优提供精准的数据决策支撑。

(四)智能告警与快速响应

        可按故障严重程度(严重、主要、次要)自定义告警阈值,针对链路中断、带宽超限、延迟过高、丢包率超标等核心故障场景,配置差异化告警规则,实现告警精准触发。

        依托告警抑制、关联分析技术,智能过滤重复告警与冗余信息,精准识别根源告警、屏蔽衍生告警,大幅提升告警准确率,减少无效告警对运维工作的干扰。配套多渠道智能推送体系,支持系统弹窗、短信、邮件、钉钉、企业微信等多种通知方式,可按告警等级定向指定接收人 —— 例如严重级告警通过邮件 + 钉钉双重触达核心运维人员,确保紧急故障 “秒级响应、快速处置”,最大限度降低业务影响。

(五)自动化链路巡检

        建立全流程标准化巡检体系,支持按需自定义链路巡检指标、执行频次与覆盖范围,实现全链路自动化巡检。通过自动化替代传统人工巡检模式,彻底摆脱人工操作的效率瓶颈与人为误差,大幅提升巡检效率与数据精准度。并可自动生成多维度巡检报告,全面汇总链路运行状态、统计异常指标、预警故障隐患,链路运行状态一目了然。

(六)链路大屏

        聚焦链路核心运行数据,全面整合网络带宽使用率、流量数据、延迟情况、丢包率及链路状态等关键指标,通过直观的图表、图形等可视化形式在大屏集中呈现。大屏实时同步链路运行态势,一旦出现带宽异常拥塞、链路中断等突发状况,相关数据指标与可视化图形将瞬时更新联动,助力运维及管理人员第一时间捕捉异常、快速启动应对措施,实现对链路整体运行情况的全面掌控与高效管控。

三、方案应用效果

        北京智和信通链路监控方案,成功将网络链路从 “不可见” 转化为可度量、可分析、可预测的数字化资产。

        依托全链路可视化、秒级异常感知与智能告警降噪核心能力,实现故障从发现、定位到处置的全流程高效管控,大幅缩短故障平均修复时长。同时,以自动化巡检全面替代传统人工操作,不仅显著提升网络运维效率,更能有效降低人力投入成本,实现运维管理的降本增效与提质升级。

        方案不仅精准解决了 “网络稳不稳定” 这一基础运维核心痛点,更依托数据赋能,为企业筑牢业务流畅体验的网络根基,助力 IT 成本优化升级,同时为未来智能决策提供强有力的数据支撑,全方位护航企业数字化转型进程。

 

需要专业的网站建设服务?

联系我们获取免费的网站建设咨询和方案报价,让我们帮助您实现业务目标

立即咨询